Introducing Tenable.cs: Full Lifecycle, Cloud Native Security
 
                                  
                The new offering extends the recently acquired Accurics platform to enable DevSecOps and “shift left security” with integrated controls for development and runtime workflows, focused on Infrastructure as Code (IaC).
Almost every security practitioner we talk with mentions struggling with fragmented security solutions and a difficult path to improved security outcomes. They leverage dozens of tools to address specific problems, and rely on expertise and manual effort to connect the dots. Given the velocity of modern development teams and the complexity of cloud systems, they simply can't achieve the results they want.
Tenable.cs is designed to address these challenges by providing a single platform for cloud security from design through runtime, leveraging a single definition of security and compliance policy. The platform eliminates tool soup, simplifies configuration, provides consistent enforcement and minimizes blind spots. Compared to traditional approaches, using a single, integrated platform such as Tenable.cs can deliver more effective security, faster response and lower operational costs.
As organizations move toward everything as code -- including applications, cloud infrastructure, even integration and delivery processes for agile development -- they have an opportunity to start securing systems earlier and more often than their existing processes. To "shift left"; that's exactly where Tenable.cs helps.
Tenable.cs helps users to establish security as code: defining security practices and policies into the code that governs the cloud infrastructure and the development process. Security as code provides visibility into security risks from the earliest design phases, and automates security controls throughout the entire application lifecycle.
Tenable.cs extends the Accurics platform which was recently acquired. This release is our first step toward enabling customers to assess and secure cloud infrastructure both before it is deployed and at runtime, with a unified risk-based platform for securing the cloud at the speed of code.
Notable capabilities
Tenable.cs introduces new capabilities to the former Accurics platform which are designed to make it easier than ever to get started, establish automated controls and govern security and compliance.
Optimizing the user experience

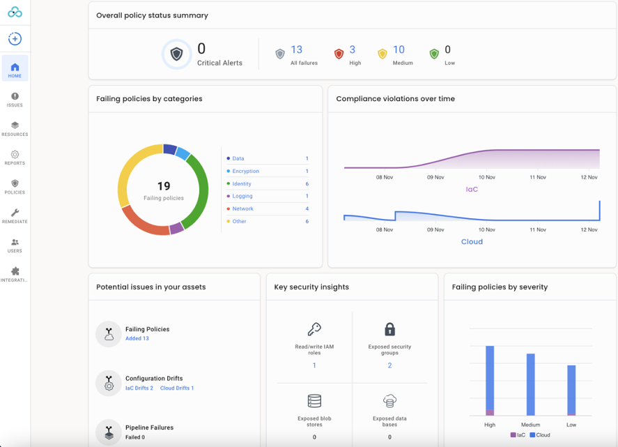
Tenable.cs continues a trend, started in Accurics v2.0, of improving the user experience. The user interface, shown above, has been overhauled and now presents a unified management console for multiple cloud system control planes. Users can easily understand violations, misconfigurations and risks affecting code repositories, cloud accounts and Kubernetes clusters, as well as continuous integration/continuous delivery (CI/CD) and GitOps pipelines.

Tenable.cs streamlines the user experience for configuring complex Amazon Web Services (AWS) , MIcrosoft Azure and Google Cloud Platform (GCP) environments and projects, as the above image shows.

And we've added a new low code security policy editor, shown above, that simplifies management of policy logic and eliminates the need to learn the Rego policy language.
Enhanced runtime capabilities and reporting
In addition to scheduled, on-demand and event-triggered scans of your cloud runtime, Tenable.cs supports continuous monitoring of AWS configuration changes, enabling real-time management of cloud posture.

We've also added comprehensive posture management for Kubernetes, as illustrated above, including security controls in development pipelines and admission control, runtime policy enforcement and runtime management of configuration drifts in Kubernetes clusters.
Tighter integration with development workflows
To reduce burden on development teams, Tenable.cs offers integrations into, and enforcement capabilities in, development pipelines, including new policies for application vulnerabilities that leverage static application security testing (SAST), software composition analysis (SCA) and container security insights.

The image above illustrates support for Kubernetes policy guardrails based on the Kubernetes Hardening Guidance released on August 3, 2021, by the U.S. National Security Agency (NSA) and Cybersecurity and Infrastructure Security Agency (CISA). This makes it easy for development teams to ensure they are delivering Kubernetes systems compliant with NSA/CISA recommendations.
Accessing the new capabilities
Existing users of the Accurics SaaS platform will automatically be upgraded to Tenable.cs Existing users of the Accurics on-premises offering can upgrade to Tenable.cs to gain access to these capabilities.
If you're not already a Tenable customer, please schedule a free consultation and demo to discuss how we can help you improve your security program and results.
Learn more
- Visit the Tenable.cs product page
- View the Tenable.cs press release
- Cloud
- Executive Management
- DevOps
- Vulnerability Management
- Vulnerability Scanning
 
         
                     
                    